Close
NMS control room banner

Kybio 
Network Management System

Overview

Simple. Powerful. Scalable. 

Looking for the perfect monitoring platform that helps you stay ahead of any operational challenges? 

Kybio is an end-to-end, unified monitoring and control software (NMS) for media and broadcast that simplifies how you oversee all your IP equipment and infrastructures. 

Regardless of network size and complexity, Kybio centralizes your key data and provides, across an intuitive web interface, access to powerful insights and tools to streamline your operations. Open, scalable, and easy to deploy, Kybio provides a unique combination of built-in modules for real-time supervision, operation support, control, as well as an advanced analytics and reporting engine. Whether you're managing OTT, satellite, cable, telco, TV, radio, or live broadcast infrastructures, Kybio is a new generation monitoring software that helps ensure operational continuity and efficiency across the entire value chain - from media acquisition, production, and down to distribution in an increasingly digital and IP-based environment.

With Kybio, users are powered with the ultimate software platform that transforms their everyday monitoring and outperforms expectations in terms of ease of deployment and scalability, ease of use, and comprehensible visualization. 

Benefits

Simplifies Monitoring
of Complex Networks

Kybio collects and centralizes real-time data from multiple pieces of equipment and locations, then presents it through intuitive dashboards and diagrams. The result is a clear, dynamic view of the entire ecosystem that makes monitoring both accessible and actionable. 

Simplifies Monitoring  b&w icon

Key Modules

Clear Insights. Full Control.

Kybio-MapAndIndicators

Practical and visual geographic maps, floor plans and flow charts.

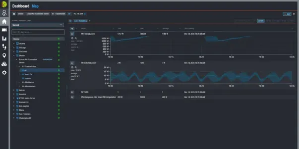
Dynamic and Multi-Layered Dashboard

Visualize your network in real time with our built-in dynamic dashboards. Kybio allows the users to create intuitive and friendly dashboards that consolidate the KPI from the monitored devices or services. Users can then customize the solution to their needs by integrating geographical maps, logical maps & schematics representative of their industries for easy visualization of network status. KYBIO also supports SVG diagrams and is compatible with leading flowchart & diagramming solutions, Microsoft Visio & CAD drawings. 

Kybio-Drivers

Supports any device from any vendor

Advanced Drivers and API

Stacking of protocols for communication, control and management. Choose from a wide variety of protocols and even combine multiple protocols for even more efficiency in the management and control of their devices (e.g. basic monitoring through SNMP, provisioning over SOAP, control over ModBus TCP, etc.). API enhances the interoperability with existing customer ecosystems. This API comes as a license add-on and enables advanced workflows and integration capabilities with enterprise grade systems (ERP, CRM, MAM/PAM, Workflow engines, etc.) 

Kybio-Measurements

Access to real-time and historical readings and events

Real-Time Reading & Historical Data

KYBIO aggregates in real-time & 24h/7 the raw data from your devices and services, provides you with an intuitive web application that shows all your Key Performance Indicators in a graphical and comprehensive view. In addition to the real-time information, the history of each KPI is stored in the database and can be reviewed at any moment via dynamic & graphical representations - days, weeks or months after being recorded. 

Kybio-Analytics

Data visualization with advanced filtering to enable decision-making at all levels

Analytics & Reporting Engine

The analytics is a powerful feature that automatically analyzes the alarms stored in the Kybio database. Based on user templates, the system automatically calculates the SLA, downtime and fault statistics for a device, a site, a service, or the complete network. In addition, it also provides a correlation engine that drastically reduces the time-to-decision by simply tracking the origin of an event and highlighting dependencies on your services. 

Kybio-Remote Display

Filter and send notifications by e-mail, SMS, voice message

Alarms & Notifications Management

Receive a notification when Kybio detects an error! When an alarm is triggered, Kybio can automatically send an email, an SMS or even call the relevant person to investigate and solve the issue. Managers fully configure the notification system to adapt it to their team requirement and devices as well as issue severities! 

Additional Features

Connect and monitor any device in an IP network, regardless of vendors and protocols. 

Deployment has never been as easy than with Kybio and its automated discovery and recognition of devices, pre-configuration via the API.

Our products library includes hundreds of devices and is completely FREE. A product is missing? Create your own driver. 

Benefit from a responsive web interface compatible with mobile devices and customize your dashboard with geographical maps & dynamic diagrams. 

Connect and monitor any device in an IP network, regardless of vendors and protocols. 

Comes with a number of built-in OSS modules such as notifications, ticketing, resolution tracking, and time-based reports.

Accessible to any authorized user, even from mobile devices.

Decentralized grid architecture (EdgeBots), secured communication exchange between nodes and client, encryption of passwords and secure protocols. 

Kybio adapts to your preferred infrastructure: Cloud for high availability and easy implementation. On-Premise for full control and security. Hybrid to benefit from the advantages of On-Premise and Cloud architecture. 

From small to big infrastructures, Kybio licenses are adaptable to meet your needs, with no compromise on features. 

Connect and monitor any device in an IP network, regardless of vendors and protocols. 

Deployment has never been as easy than with Kybio and its automated discovery and recognition of devices, pre-configuration via the API.

Our products library includes hundreds of devices and is completely FREE. A product is missing? Create your own driver. 

Benefit from a responsive web interface compatible with mobile devices and customize your dashboard with geographical maps & dynamic diagrams. 

Connect and monitor any device in an IP network, regardless of vendors and protocols. 

Comes with a number of built-in OSS modules such as notifications, ticketing, resolution tracking, and time-based reports.

Accessible to any authorized user, even from mobile devices.

Decentralized grid architecture (EdgeBots), secured communication exchange between nodes and client, encryption of passwords and secure protocols. 

Kybio adapts to your preferred infrastructure: Cloud for high availability and easy implementation. On-Premise for full control and security. Hybrid to benefit from the advantages of On-Premise and Cloud architecture. 

From small to big infrastructures, Kybio licenses are adaptable to meet your needs, with no compromise on features. 

1/5

Need technical support?

Our team will be happy to assist you with any Technical Support.

Please make your request via your account login. Our team will contact you as soon as possible. For emergencies, you can also contact our support hotline by phone.

Contact us today to discuss your project

Get in touch with our experts for guidance on our products or to discuss your next project.
Country*
Interests*
I agree to be contacted by WorldCast Systems.*